pipe9

Fanático
Se incorporó
10 Enero 2020
Mensajes
1.168
Alguien lo ha usado en equipos routers?

Como va todo?

En que equipos lo han usado? como es el rendimiento ?


:patobug
 
D

Deleted member 1043761

Guest
Hola, estos son los equipos con Openwrt que tengo:
Xiaomi Redmi AX6000 (FW chino, comprado en aliexpress), utilizado como AP.
Chatreey T8 Pro (Cpu Alder Lake de 4 nucleos), utilizado como router.

Compilo el source a medida q van saliendo parches q me interesan.

Alguien más arriba decía que no soportaba beamforming, AX, ni bss coloring, lo cual es incorrecto al menos para el driver mt76.
Por ejemplo para bss y beamformee,

Código:
option he_bss_color '8'
option he_su_beamformee '1'
 
Upvote 0

shoriishi

Capo
Se incorporó
9 Febrero 2023
Mensajes
205
Hola, yo lo uso con un xiaomi mi router ac2100, específicamente para darle uso al multiwan manager para failover, esto por tener 2 proveedores de internet (claro y vtr en bridge). La conmutación es muy eficiente si cae algún proveedor. El detalle es que en la banda de 5GHz tengo 2 laptop que no van bien con la velocidad de descarga, creo que es por la arquitectura del router. También pensé en adquirir otro router compatible con ax, como el linksys e8450, pero me di cuenta de muchas cosas, por ejemplo que openwrt no soporta ax en la banda de 2,4GHz, solo en la de 5GHz, además que se pierde la funcionalidad del beamforming y BSS color que traen los firm de fabrica. Pero en general, openwrt ofrece muchas opciones para optimizar la red.
No sabes bien de lo que estas hablando, has cometido varias imprecisiones.

para determinar la causa de que el wifi no te funcione bien en 5 GHz debes hacer purebas y si qiueres ayuda preguntar en los foros de openwrt o dar detalles especificos de la falla, que intentaste o que configuracioens tienes, no se que tiene que ver la arquitectura del router con que no te funcione bien el wifi, eso no tiene sentido.

Openwrt soporta el estandar ax, lo que sucede es que el e8450 no tiene un radio de 2.4 GHz que soporte este estandar, como tal no es problema de openwrt.

Si el router que quieres no soporta beamforming o BSS no quiere decir que openwrt quito esas funcionalidades yo tengo ese router y se exactamente que funciones tiene y cuales no, tu estas hablando sin saber realmente del tema o conocer realmente las caracteristicas del router que quieres comprar, eso no es problema de openwrt.

En lo unico que coincidimos es que openwrt ofrece muchas funciones bastante utiles.
 
Upvote 0

ydcs78

Capo
Se incorporó
8 Agosto 2023
Mensajes
186
No sabes bien de lo que estas hablando, has cometido varias imprecisiones.

para determinar la causa de que el wifi no te funcione bien en 5 GHz debes hacer purebas y si qiueres ayuda preguntar en los foros de openwrt o dar detalles especificos de la falla, que intentaste o que configuracioens tienes, no se que tiene que ver la arquitectura del router con que no te funcione bien el wifi, eso no tiene sentido.

Openwrt soporta el estandar ax, lo que sucede es que el e8450 no tiene un radio de 2.4 GHz que soporte este estandar, como tal no es problema de openwrt.

Si el router que quieres no soporta beamforming o BSS no quiere decir que openwrt quito esas funcionalidades yo tengo ese router y se exactamente que funciones tiene y cuales no, tu estas hablando sin saber realmente del tema o conocer realmente las caracteristicas del router que quieres comprar, eso no es problema de openwrt.

En lo unico que coincidimos es que openwrt ofrece muchas funciones bastante utiles.
Hola que tal, disculpe mi ignorancia, al parecer aseveré cosas que no son correctas.
Mi experiencia con el mal funcionamiento en la banda de 5 GHz fue con el xiaomi MI router con openwrt (no es ax, solo AC), solo 2 laptops no obtienen una velocidad de descarga adecuada en dicha banda, por ejemplo en reiterados test me arrojan 2 megas, 5 megas, 1 mega, etc, pero la velocidad de subida es la real contratada. (Movistar fibra 940/940).
Si esos mismos laptops los conecto a otra red wifi en la banda de 5 GHz, por ejemplo en cualquier hgu movistar, router vtr o claro, me da una velocidad de descarga real contratada.
Hice muchas pruebas pero sin solución. Por lo mismo asumí que es el router el problema, o su chip, o driver, no lo se realmente, solo hago pruebas por hobby y no he estudiado formalmente nada del tema. Al final opté por usar el router solo como failover sin wifi activado, lo que me importa es que es gigabit por ethernet, para el wifi uso un tplink ax11000 conectado por cable a este.
En mi opinión es muy amplia la cantidad de cosas que se puede lograr con openwrt, en especial lo del multiwan, he llegado a conectar hasta 3 proveedores a la vez, si cae 1 entra el otro, si cae ese otro entra el siguiente...también la funcionalidad de balanceo de carga entre todos, etc, hay harto para jugar.
También rectifico lo de las características de beamforming y bss color, lo más probable es que leí mal en el foro de open y pensé que eso sucedía con todos los equipos, también no me informé bien de lo que menciona de que si hay routers que soportan en la banda de 2,4 GHz el estandar AX, ahora recién me entero, creo que me faltó informarme más al respecto.
Pido disculpas por la información errónea que comenté, no fue mi intensión, cada día se aprende algo nuevo 👍
 
Upvote 0

shoriishi

Capo
Se incorporó
9 Febrero 2023
Mensajes
205
Hola que tal, disculpe mi ignorancia, al parecer aseveré cosas que no son correctas.
Mi experiencia con el mal funcionamiento en la banda de 5 GHz fue con el xiaomi MI router con openwrt (no es ax, solo AC), solo 2 laptops no obtienen una velocidad de descarga adecuada en dicha banda, por ejemplo en reiterados test me arrojan 2 megas, 5 megas, 1 mega, etc, pero la velocidad de subida es la real contratada. (Movistar fibra 940/940).

Yo se cual ese router porque fue el primer router que compre para instalar openwrt, tengo muy claras sus capacidades y se que el radio en 5 GHz solo es capaz de operar en estandar AC.

El problema del wifi puede ser por diversas causas, algo sencillo como que estas usando un canal que tiene alguna red cercana, pero en concreto este router nunca te va a dar 900 Mbps porque sencillamente el hardware que tiene no es capaz de mover ese ancho de banda por WIFI, el SoC no tiene la capacidad de mover ese ancho de banda y los radios de este router estan de acuerdo a su precio.

Si esos mismos laptops los conecto a otra red wifi en la banda de 5 GHz, por ejemplo en cualquier hgu movistar, router vtr o claro, me da una velocidad de descarga real contratada.
Estas comparando un avion con una bicicleta para ver cual gana en un vuelo, en las pruebas que hice con el router AC2100 nunca obtube mas de 490 a 510 Mbps de transferencia con solo un cliente inalambrico.

Si compras algo debes estudiar sus características técnicas para saber que puedes esperar, sencillamente estabas usando la herramienta equivocada para el trabajo, tu no te informaste antes de comprar para saber si el router AC2100 era capaz de mover el ancho de banda que tienes contratado, sencillamente eso fue lo que sucedió.

Para una proxima oportunidad debes estudiar si el aparato que vas a comprar cumple con tus necesidades, es tan simple como eso, o por lo menos preguntar a gente que te pueda dar una guia, en los foros de openwrt encuentras la información que neceistas o puedes preguntar.

Hice muchas pruebas pero sin solución. Por lo mismo asumí que es el router el problema, o su chip, o driver, no lo se realmente, solo hago pruebas por hobby y no he estudiado formalmente nada del tema. Al final opté por usar el router solo como failover sin wifi activado, lo que me importa es que es gigabit por ethernet, para el wifi uso un tplink ax11000 conectado por cable a este.

El problema lo describiste muy bien sencillamente asumiste algo sin tener el conocimiento para estar seguro de que estabas comprando, la solucion es sencilla, investiga por tu cuenta o pregunta a alguien que si conozca del tema en cuestión.
En mi opinión es muy amplia la cantidad de cosas que se puede lograr con openwrt, en especial lo del multiwan, he llegado a conectar hasta 3 proveedores a la vez, si cae 1 entra el otro, si cae ese otro entra el siguiente...también la funcionalidad de balanceo de carga entre todos, etc, hay harto para jugar.
Si de hecho yo no soy muy avanzado y logre con ayuda del foro y ayuda en reddit en el thread de openwr configurar un fail over con la interfaz wan normal y asignar el puerto usb como interfaz wan para conectar un smarphone que uso en caso de que el ISP tenga fallas.

Tambien configure el balanceo de carga pero solo para matar la curiosidad de ver como funciona, me quedo un 50/50 y pues no lo uso porque los datos moviles son mas caros y no tengo plan ilimitado.
También rectifico lo de las características de beamforming y bss color, lo más probable es que leí mal en el foro de open y pensé que eso sucedía con todos los equipos, también no me informé bien de lo que menciona de que si hay routers que soportan en la banda de 2,4 GHz el estandar AX, ahora recién me entero, creo que me faltó informarme más al respecto.
Pido disculpas por la información errónea que comenté, no fue mi intensión, cada día se aprende algo nuevo 👍
Lo importante es aprender y si no se sabe preguntar antes de hacer afirmaciones de las que no se esta seguro.

De hecho creo que tu debes saber algo mas de lo que se yo del tema, solo que lo poco que se si lo he investigado casi que a fondo, porque he tenido varios problemas con el internet inalámbrico.
 
Última modificación:
Upvote 0
D

Deleted member 1043761

Guest
En defensa del router E8450: para uso doméstico no es tan malo, la CPU que tiene permite NAT LAN -> WAN a 1Gbps (950Mbps es app el máximo de transferencia si descontamos el overhead) si se habilita el hardware offload.
El radio de 5Ghz permite transferencias de UP y DOWN > 500Mbps, obviamente dependiendo de la tarjeta cliente wifi / distancia desde el router, etc.
Para el reducir el uso de CPU se puede habilitar WED, es una funcionalidad relativamente nueva implementada en el driver mt76 que permite reducir el uso de CPU cuando se utilizan los radios WIFI.

El asunto de todo esto, es que para lograr siempre una configuración óptima hay que estar revisando la documentación, o en el foro, o aplicando a mano parches si es que tienes problemas (o quieres probar algo nuevo).
 
Upvote 0

shoriishi

Capo
Se incorporó
9 Febrero 2023
Mensajes
205
En defensa del router E8450: para uso doméstico no es tan malo, la CPU que tiene permite NAT LAN -> WAN a 1Gbps (950Mbps es app el máximo de transferencia si descontamos el overhead) si se habilita el hardware offload.
El radio de 5Ghz permite transferencias de UP y DOWN > 500Mbps, obviamente dependiendo de la tarjeta cliente wifi / distancia desde el router, etc.
Para el reducir el uso de CPU se puede habilitar WED, es una funcionalidad relativamente nueva implementada en el driver mt76 que permite reducir el uso de CPU cuando se utilizan los radios WIFI.

El asunto de todo esto, es que para lograr siempre una configuración óptima hay que estar revisando la documentación, o en el foro, o aplicando a mano parches si es que tienes problemas (o quieres probar algo nuevo).
Pues yo tengo ese router y no he tenido problemas, incluso lo tengo desactualizado voy en la versión 22.03.3 yo solo tengo algo básico y pues no he probado ninguna funcion adicional.

Lo que si he visto es que la cobertura no es igual que otros routers que que si tiene una antena dipolo externa, esas antenas son internas, impresas y pues no se pueden direccionar, el ac2100 tenia una cobertura un poco mejor que este linksys e8450.
 
Upvote 0
D

Deleted member 1043761

Guest
Pues yo tengo ese router y no he tenido problemas, incluso lo tengo desactualizado voy en la versión 22.03.3 yo solo tengo algo básico y pues no he probado ninguna funcion adicional.

Lo que si he visto es que la cobertura no es igual que otros routers que que si tiene una antena dipolo externa, esas antenas son internas, impresas y pues no se pueden direccionar, el ac2100 tenia una cobertura un poco mejor que este linksys e8450.
Tal como mencionas la diferencia en cobertura no debe ser mucha, porque ambos routers tienen radios con amplificador integrado MT7915E (AC2100) y MT7915E (E8450), para mejorar un poco la cobertura del radio 5G a veces es mejor sacrificar el ancho de banda usando 40Mhz en vez de 80Mhz.
Una de las principales gracias de usar OpenWRT en el E8450 es que el firmware del fabricante tiene un problema manejando la NAND del router y la termina gastando prematuramente (obviamente gatillando la muerte del equipo), eso se corrige usando OpenWRT y convirtiéndola a formato UBI.
Otro detalle es que el Belkin 3200 es el mismo HW.
 
Upvote 0

sndestroy

Digital Detox
Miembro del Equipo
MOD
Se incorporó
8 Abril 2009
Mensajes
1.885
Por acá con un Netgear Nighthawk R8000+ OpenWRT hace años.

Cero atados para mi uso que es bastante liviano (internet básico 400mbps, ver una que otra serie etc). Desde el 1er momento lo sentí mas "suelto" que el firmware original, que dicho de paso es gráficamente horrible a mi gusto.
 
Upvote 0

Eliseo85

Miembro Activo
Se incorporó
25 Julio 2023
Mensajes
14
Les presento el mio, anda impecable, wifi6, con samba y le puse un pendrive para expandir la flash. Muy estable el modelo al punto de usarlo en una empresa cliente por varios meses sin detalles con varios clientes en LAN, wifi, SAMBA, DDNS (duckdns) y estoy desarrollando una VPN
 

Archivo adjunto

  • Captura de pantalla 2023-08-30 102222.jpg
    Captura de pantalla 2023-08-30 102222.jpg
    102,9 KB · Visitas: 179
Upvote 0
D

Deleted member 1043761

Guest
Les presento el mio, anda impecable, wifi6, con samba y le puse un pendrive para expandir la flash. Muy estable el modelo al punto de usarlo en una empresa cliente por varios meses sin detalles con varios clientes en LAN, wifi, SAMBA, DDNS (duckdns) y estoy desarrollando una VPN
Te recomiendo implementar Wireguard como servidor VPN, con esa CPU puedes obtener hasta 200Mbps UP/Down. Con OpenVPN con suerte llegarias a los 21Mbps.
 
Upvote 0

Eliseo85

Miembro Activo
Se incorporó
25 Julio 2023
Mensajes
14
Te recomiendo implementar Wireguard como servidor VPN, con esa CPU puedes obtener hasta 200Mbps UP/Down. Con OpenVPN con suerte llegarias a los 21Mbps.
gracias, voy a echarle un buen ojo al wireward. Mi idea es replicar un VPN que tengo en un tplink con gargoyle para compartir carpetas, impresoras, etc
 
Upvote 0

shoriishi

Capo
Se incorporó
9 Febrero 2023
Mensajes
205
Tal como mencionas la diferencia en cobertura no debe ser mucha, porque ambos routers tienen radios con amplificador integrado MT7915E (AC2100) y MT7915E (E8450), para mejorar un poco la cobertura del radio 5G a veces es mejor sacrificar el ancho de banda usando 40Mhz en vez de 80Mhz.
Una de las principales gracias de usar OpenWRT en el E8450 es que el firmware del fabricante tiene un problema manejando la NAND del router y la termina gastando prematuramente (obviamente gatillando la muerte del equipo), eso se corrige usando OpenWRT y convirtiéndola a formato UBI.
Otro detalle es que el Belkin 3200 es el mismo HW.
Si yo tengo el UBI, de hecho brickie el router al instalar openwrt por no seguir las instrucciones de forma adecuada.

Cambiar el bandwith de 80 a 40 lo puedo hacer sin problemas, igual estoy usando un canal que no tiene overlap y tengo un becon interval de 200 (no tenog otro AP haciendo roaming ni nada, ni tengo el laptop muy lejos del Router, asi que no veo necesidad de usar un Becon bajo y gano un poco mas de ancho de banda), la potencia la tengo en 23 dBm que es en lo que suelo poner la ptencia del radio de 5 GHz.

Lo que si noto es que los router con antenas dipolo externas direccionables me dan un poco mejor de rendimiento y cobertura a las mismas potencias de transmisión.
 
Upvote 0
D

Deleted member 1043761

Guest
Si yo tengo el UBI, de hecho brickie el router al instalar openwrt por no seguir las instrucciones de forma adecuada.

Cambiar el bandwith de 80 a 40 lo puedo hacer sin problemas, igual estoy usando un canal que no tiene overlap y tengo un becon interval de 200 (no tenog otro AP haciendo roaming ni nada, ni tengo el laptop muy lejos del Router, asi que no veo necesidad de usar un Becon bajo y gano un poco mas de ancho de banda), la potencia la tengo en 23 dBm que es en lo que suelo poner la ptencia del radio de 5 GHz.

Lo que si noto es que los router con antenas dipolo externas direccionables me dan un poco mejor de rendimiento y cobertura a las mismas potencias de transmisión.
Te recomiendo hacer tests con la aplicación para el fono Wifiman, es gratis y tienen un montón de funcionalidades que ni siquiera tienen muchas de las app pagadas que sirven para lo mismo. Así puedes comprobar técnicamente el tema de las antenas.
En mi caso tuve que experimentar con 40 y 80Mhz, si usaba HE160 empezaba a tener dropouts con los parlantes inalámbricos de la barra de sonido (se conectan por 5Ghz a la barra).
 
Upvote 0

shoriishi

Capo
Se incorporó
9 Febrero 2023
Mensajes
205
Te recomiendo hacer tests con la aplicación para el fono Wifiman, es gratis y tienen un montón de funcionalidades que ni siquiera tienen muchas de las app pagadas que sirven para lo mismo. Así puedes comprobar técnicamente el tema de las antenas.
En mi caso tuve que experimentar con 40 y 80Mhz, si usaba HE160 empezaba a tener dropouts con los parlantes inalámbricos de la barra de sonido (se conectan por 5Ghz a la barra).
Pues si yo uso dos aplicaciones en el android que son wifiman y he.net-Network tools, en el laptop con linux uso wavemon, linssid y iperf3.

Con eso he diagnosticado cualquier problema y también hago pruebas, por eso digo que las antenas impresas son algo inferiores que las dipolo externas.

Creo que la potencia final también cae al usar un espectro de frecuencia mayor para transmitir datos, porque consume mas y el router tiene una potencia maxima que si te fijas en las especificaciones la potencia baja entre mas ancho de canal estés usando, sumado a que hay mayor interferencia, menor alcance y mayor atenuación.
 
Upvote 0
D

Deleted member 1043761

Guest
Creo que la potencia final también cae al usar un espectro de frecuencia mayor para transmitir datos, porque consume mas y el router tiene una potencia maxima que si te fijas en las especificaciones la potencia baja entre mas ancho de canal estés usando, sumado a que hay mayor interferencia, menor alcance y mayor atenuación.
Al usar un ancho de banda de por ejemplo VHT160 o HE160, utilizas 8 canales para transmitir: desde el 36 al 64 o del 100 al 128. Si el radio está a máxima potencia pero transmitiendo en un rango de bandas amplio, baja la densidad espectral de potencia por lo que la señal es de muy corto alcance, puedes transmit a muy alta velocidad pero con un alcance muy corto (prácticamente al lado del router), por eso es recomendable usar anchos de banda de 80Mhz (4 canales contiguos) o 40Mhz (2 canales contiguos).

En el caso de las antenas, es cierto, aunque tambien depende de la calidad del router, hay routers con antenas internas que superan a router baratos con externas. Además también tienes el problema de que a veces tener mucho alcance es un engaño, si tienes un router potente con buenas antenas la señal va a llegar lejos, pero si tienes un equipo que no tiene power para transmitir de vuelta quedaste igual.
 
Upvote 0

shoriishi

Capo
Se incorporó
9 Febrero 2023
Mensajes
205
Al usar un ancho de banda de por ejemplo VHT160 o HE160, utilizas 8 canales para transmitir: desde el 36 al 64 o del 100 al 128. Si el radio está a máxima potencia pero transmitiendo en un rango de bandas amplio, baja la densidad espectral de potencia por lo que la señal es de muy corto alcance, puedes transmit a muy alta velocidad pero con un alcance muy corto (prácticamente al lado del router), por eso es recomendable usar anchos de banda de 80Mhz (4 canales contiguos) o 40Mhz (2 canales contiguos).

En el caso de las antenas, es cierto, aunque tambien depende de la calidad del router, hay routers con antenas internas que superan a router baratos con externas. Además también tienes el problema de que a veces tener mucho alcance es un engaño, si tienes un router potente con buenas antenas la señal va a llegar lejos, pero si tienes un equipo que no tiene power para transmitir de vuelta quedaste igual.
Si igual mi router no soporta 160, solo 80 y lo suelo usar en 40 para no tener problemas (no tengo mas de 200 Mbps), esta bueno el dato, tambien hay que hablar de la modulación y del Guard Interval.

Eso es lo que define también que ancho de banda tendrás en tu cliente, pero es que de eso no hablan y no saben los vendedores.

Por eso cuando uno sin saber del tema compra un router o AP pues se lleva las sorpresas que el wifi no alcanza el ancho de banda contratado, que tienes perdidas de paqutes y andan diciendo que el problema es del ISP o del AP al que estan conectados,cuando simplemente es problema de que no se revisaron las especificaciones tecnicas de lo que se esta comprando.


En mi caso los equipos con los que he probado han sido routers asus, algunos ap arista, mi router linksys y el xiaomi, en los ap de calidad se nota bastante la estabilidad.
 
Upvote 0

ydcs78

Capo
Se incorporó
8 Agosto 2023
Mensajes
186
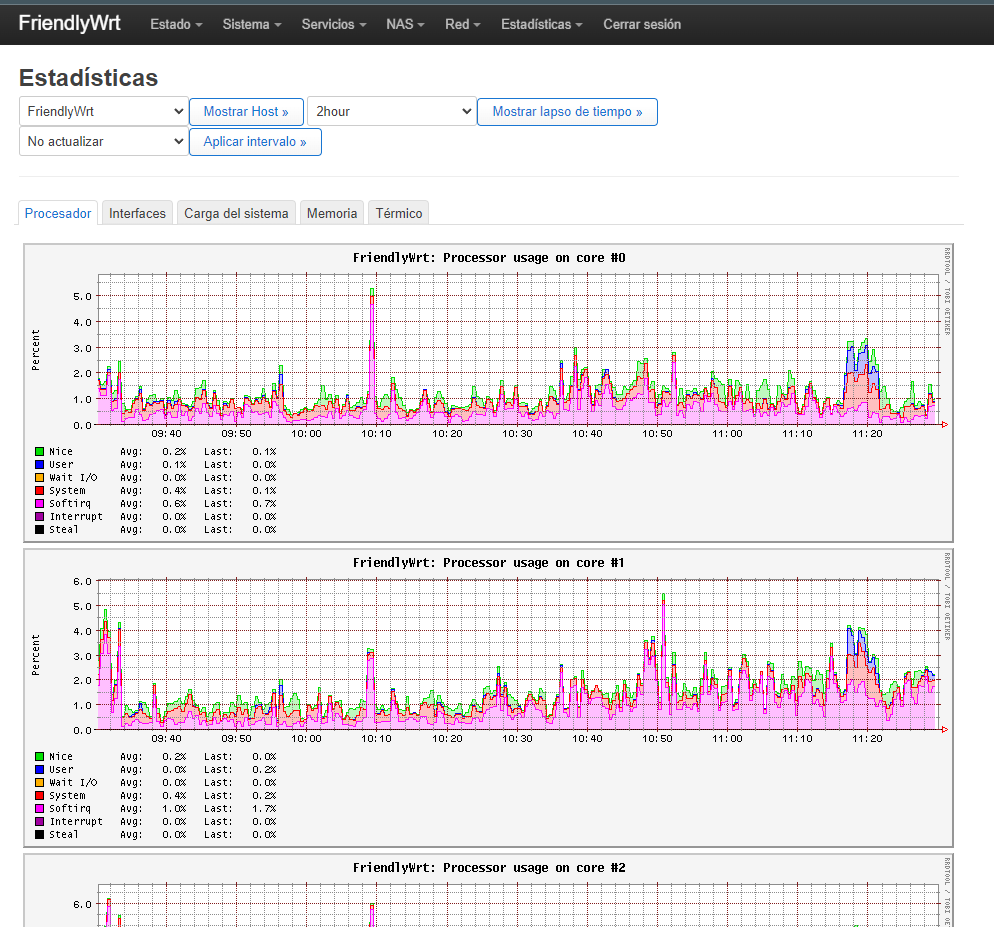
Yo utilizo una placa de desarrollo NanoPi R5S la cual cuenta con FriendlyWRT (OpenWrt) y va de lujo actualmente maneja mi conexión pppoe con vlan y me da 900 Mbps, tiene 2 puertos a 2.5 Gbps y 1 a 1 Gbps, 4 nucleos, 4 de ram y 32 GB de almacenamiento.
Ver adjunto 32334Ver adjunto 32333
Hola, a esa nanopi se le puede instalar openwrt?, cual es el consumo eléctrico en miliamperes? (el primario del transformador a plena carga), se calienta mucho la placa o carcasa?
 
Upvote 0

mastersyte

Miembro Regular
Se incorporó
18 Abril 2022
Mensajes
64
Hola, a esa nanopi se le puede instalar openwrt?, cual es el consumo eléctrico en miliamperes? (el primario del transformador a plena carga), se calienta mucho la placa o carcasa?
Viene con OpenWRT instalado, NO calienta casi nada por lo general siempre anda al 10% de uso o menos, yo lo uso a 9V soporta (5-9-12 USB C ) por review que vi en YouTube consume 5W a máxima carga en reposo menos, Si te aburres lo puedes usar como mini PC o consola de juegos.
Hay una versión mas nueva R6S con mejor hardware pero es mas caro.
1695666821927.png
 
Upvote 0
Subir